很多人在了解樓宇自控行業,面對冗雜的信息不知道從哪里下手。今天小編帶大家系統了解下樓宇自控_樓宇自控系統_樓宇自控系統包括哪些子系統_樓宇自控系統品牌排行_樓宇自控設備等知識,幫助大家迅速梳理并精通樓宇自控這行業!

樓宇控制系統就是將建筑物或建筑群內的新風系統、空調系統、送排風系統、給排水系統、冷熱源系統、照明系統等眾多分散設備的運行、安全狀況、能源使用狀況及節能管理實行集中監視、管理和分散控制的建筑物管理與控制系統。
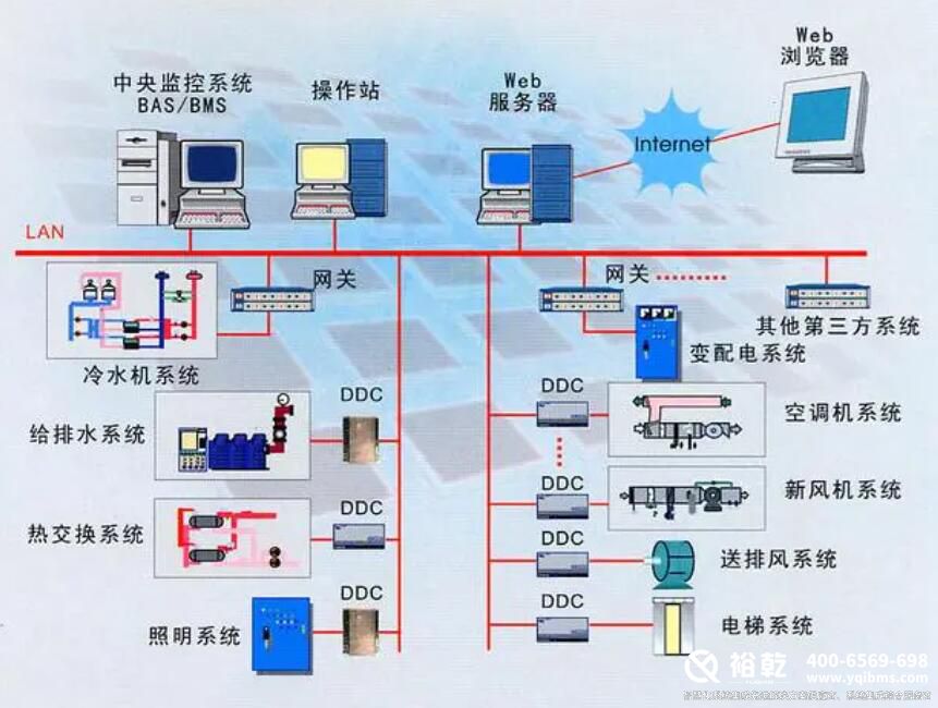
一、樓宇自控系統包括哪些子系統
1、空調系統
暖通空調系統監控包括空調機組、新風機組、變風集中、風機盤管等設備,是節能節電的關鍵。對建筑暖通空調設備進行全面管理和監控,可以實現建筑溫度調節、濕度調節、通風氣流速度調節、空氣潔凈度調節,營造良好的工作環境。
2、給排水系統
給排水系統是任何建筑物不可缺少的重要組成部分。一般建筑物的給排水系統包括生活給排水系統、生活給排水系統和消防水系統,是建筑物控制系統的重要監控對象。給排水系統的任務主要滿足建筑生產、生活用冷水、熱水和排水的要求,以及廢水的處理和綜合利用。
3、供配電系統
整個建筑的控制和管理是由建筑控制系統進行的。在系統中,變配電系統是一個非常重要的組成部分。通過安裝電力采集模塊、智能電力監控主機、報警器等設備,構建變配電監控子系統,實現在線管理,實時檢查變壓器、配電柜等設備的運行狀態,分析風險和故障。
4、智能化照明控制系統
主要實現對照明的智能控制和管理,可以讓管理者在一個平臺系統中了解整個建筑的照明運行狀態,有效提高管理者的控制、維護、維護能力和效率,達到方便、安全、節能、舒適、高效的目的。
二、樓宇自控系統品牌排行

根據品牌價值、口碑評價等多項指標,2023年房地產自動控制十大品牌名單入選,霍尼韋爾//Honeywell、西門子/Siemens、臺達/DELTA、TRIDIUM、江森自控/Johnsoncontrols、施耐德/Schneider、中控源創造智能,倍福/BECKHOFF、格瑞特/GREAT、同方泰德。如果你在找什么牌子的建筑自控?那么這個建筑自控十大品牌的名單可以供你參考。我們致力于用最真實的用戶數據推薦口碑最好的建筑自控品牌,讓你放心選擇。(每月更新一次名單)
三、樓宇自控設備包括哪些內容?

1、傳感器
傳感器是自動控制系統的主要設備,與被測對象直接相關。它的作用使被測參數發生變化,并發出適應的信號。在選擇傳感器時,一般有三個要求:高精度、高穩定性和高靈敏度。
1.溫度傳感器:
熱電阻、熱電偶、PTC硅傳感器等建筑工程中應用的主要接觸式溫度傳感器。由于測溫元件需要與被測介質進行充分的熱交換,測量往往伴隨著時間滯后。例如,Pt1000在0℃時電阻為10000.Ω,當溫度升高時,電阻降低,靈敏度一般在3~4Ω/K,響應速度通常在15~30秒之間。
2.壓力傳感器:常用的電氣壓力傳感器將被測壓力的變化轉化為電阻、電感等各種電量的變化,從而實現壓力的間接測量。常用的有壓差開關、表壓傳感器、靜壓傳感器等。
3.流量傳感器:常用的是電磁流量計。根據法拉第的電磁感應定律,在磁場中移動和切割磁線的導體中會產生感應電動勢,這種感應電動勢與流體的體積流量呈線性關系。如果是改造,也可以使用超聲波流量計,安裝維護方便。
濕度傳感器:用來測量室內空氣的相對濕度。
液位傳感器:用于控制上限、下限液位,如水箱、水池等。
在樓宇自控系統中,它接收控制器輸出的控制信號,并將其轉換為線性位移或角度位移,以改變調節閥的流通截面積,從而控制被控過程中流入或流出的物料或能量,從而實現過程參數的自動控制。
6.風閥執行器:用于控制安裝在新風和回風口的風閥,既可以控制開關,也可以控制開度。執行器配有萬能夾具,可以直接夾在風閥的驅動軸上,并配有手動復位按鈕,故障時可以手動調節。根據風道橫截面的大小,可以選擇不同按鈕矩的執行器。
7.水管閥門執行器:配合閥門使用,有兩種:開關式和調節式。開關式一般口徑較大,用于控制各系統工藝管道的開關,以及冷熱站內各種工況之間的切換。調節主要用于控制流量。在空調單元中,回水流量和蒸汽加濕流量根據控制器的溫度和濕度設定值進行控制,使溫度和濕度保持在設定值中。
2、現場控制器
現場控制器,也稱為DDC,是一種用于監控和控制系統中機電設備的控制器。它是一個完整的控制器,具有應有的軟硬件,可以在不受網絡或其他控制器故障影響的情況下獨立運行。根據不同類型的監控點,樓宇自控系統提供符合控制要求和數量的控制器。每個DDC都有10-15%的擴展或余量。
(1)控制器的組成符合以下要求:
A)32位或16位微處理器的可編程DDC
B)具有獨立運行或與中央控制主機聯網的能力
C)有電源模塊
D)有通信模塊
E)DDC在模板LED中顯示每個數字輸入和輸出點的實時變化狀態。當外部電源斷電時,DDC的后備電池可以確保RAM中的數據在60天內不會丟失。
F)當外部電源重新供應時,DDC可以自動恢復正常工作,無需人工干預。
G)當DDC存儲的數據異常丟失時,用戶可以通過現場標準串行數據接口,樓宇自控并通過網絡操作將數據重新寫入DDC控制器。
H)PPCL高級語言編寫DDC的操作程序和應用程序。
I)DDC程序的編寫、修改可在中央站或便攜機上進行。
J)當DDC在外部電斷時,當后備電池丟失時,可以存儲其應有的程序。
K)DDC的采集精度與傳感器的精度相匹配。
L)工作環境:溫度0度至50度,相對濕度0-90%
M)電源:AC220V,±10%,50HZ。
2)DDC具有以下功能:
定時啟停自適應啟/停止自適應啟/停止
樓宇自控自動幅度控制需求量預測控制
自動控制掃描程序控制和報警處理
趨勢記錄全面通信能力
3、中央監控站
中央管理工作站系統由PC主機、彩色大屏幕顯示器和打印機組成,是BAS系統的核心,可以直接連接到以太網。集中管理和顯示整個建筑中監控的機電設備。內部工作軟件為操作人員提供下拉菜單、人機對話和動態顯示圖形,樓宇自控系統為用戶提供一個非常好、簡單、易學的界面。操作簡單,樓宇自控操作人員可以通過鼠標和鍵盤操作管理整個控制系統,無需任何先驗軟件知識。
四、樓宇自控行業前景剖析

如今,新一代樓宇自控產品已問市,許多公司也在不斷尋求技術創新和突破。建筑系統是真正開放的,需要業主、設計師和集成商向制造商要求真正開放和互操作的新產品。如果沒有這個驅動力,生產控制器的制造商將繼續提供舊產品。行業需要建立新的標準,制定LONMARK的互操作性,設計等式平面的系統結構,使用基于LNS平臺的無網關和網絡工具。
總之,在未來的人類社會中,“智慧城市”將是一個非常重要、影響廣泛的概念?!爸悄芙ㄖ?strong style="white-space: normal;">樓宇自控作為“智能城市”的重要組成部分之一,其發展離不開建筑自動控制產業在關鍵技術上的不斷創新和突破,在實際應用中不斷推進創新和優化。相信在不久的將來,“智慧城市”的藍圖會變得更加清晰具體,真正扎根。更多樓宇自控資訊,關注裕乾官網!
掃碼加微信咨詢產品、免費報價
裕乾(4006569698,www.2305055.com)是一家智慧化系統集成軟硬件研發、銷售、服務為主的高新技術企業。經過多年發展,公司已成為智慧建筑、智慧工業、智慧環保、智慧電力、智慧水利、智慧農業等領域,具有自主研發能力、自主知識產權與自主品牌一體化的先進解決方案供應商、系統集成綜合服務商。